Extendedとは
元Revolutチームが仕掛ける“次世代Perp DEX”です。
Perp DEX(無期限先物DEX)の世界に、かなり本質的なイノベーションを持った新星が登場しました。
それが Extended(Extended Exchange) です。
Extendedは、
- 元Revolut(欧州最大級ネオバンク)出身チーム
- TVL 約1億ドル
- 週間アクティブユーザー 1万人超
と、欧米ではすでにメジャー級の規模に成長していますが、
日本語情報はまだほとんど出回っていません。
Extendedの最大の特徴
「利回りを生む担保」で取引できるPerp DEX
従来のPerp DEXでは、
担保 = ただロックされる資金
でした。
しかしExtendedでは、この常識をひっくり返しています。
XVS(Yield-Bearing Collateral)とは?
Extendedでは、資金を Vault(金庫)に預けることで、
- Vault内の資金は 年利15%以上のAPRを獲得
- その資金を そのまま取引の担保として利用可能
という仕組みになっています。
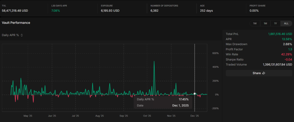
直近のAPRが低い日でも、日別のAPRが17%程度出ており、驚異的です。

イメージ例
- $1,000 をVaultに預ける
- 👉 約$900分を担保として取引可能
- 👉 同時にVaultでは利回りが発生
つまり、
「寝かせている資金を、働かせながらトレードする」
という、資本効率が極端に高いPerp DEXです。
他の有名Perp DEXとの違い
| DEX | 強み |
|---|---|
| Hyperliquid | 圧倒的流動性 |
| Lighter | ほぼ0%手数料 |
| Extended | 担保が利回りを生む |
しかもExtendedは、
- 手数料 + スリッページの実質コストがHyperliquid以下
- Lighterの「0%手数料」に匹敵、もしくはそれ以上(Maker0%、Taker0.025%)
と、トレーダー目線でもかなり優秀です。

Extended攻略の基本方針
「ポイント前提」で考えるのが正解
現時点でExtendedは明確なトークン発表はありません。
ただし、
- TVL拡大フェーズ
- アクティブトレーダーを重視する設計
- 取引量・継続利用を評価する仕組み
これらから、
将来的なポイント → トークン化(エアドロ) を狙う動きが非常に濃厚です。
攻略①:Vaultは必ず使う(放置は損)
Extendedを使うなら、
Vaultに預けない = Extendedを使う意味が半減
と言ってもいいです。
- 取引しない時間もAPRが発生
- 担保効率が高く、無駄資金が出にくい
まずは 少額でもVault → 取引 の流れを作るのが重要です。
トレードで損をしたくない人は、まず「Vault」から
Extendedの良いところは、
「必ずしもトレードをしなくても、参加価値がある」点です。
正直、
- レバレッジ取引は怖い
- まだ相場感に自信がない
- できれば損を出したくない
という人も多いと思います。
でも、ExtendedはVaultに預けるだけでも意味があります。
Vaultは「簡単・低リスク・ポイント対象」
ExtendedのVaultは、
- 操作が非常にシンプル
- 資金を預けるだけ
- トレードしなくてもAPRが発生
- 将来的なポイント配布の評価対象
という、初心者向けかつアーリー勢向けの設計です。
「トレードで損をするくらいなら、
まずはVaultに預けて様子見」
この入り方は、かなりアリです。なぜなら、EdgeXでのAPRが爆騰していたからです。👇
edgeXの事例:年利80%
実際、過去のPerp系DEXである edgeX では、
年利80%(APR) が提示されていました。
これを月利に直すと、
👉 約5%前後 / 月
になります。
- 年利80% = 月利約5%
- しかも、預けているだけ
- さらにポイントも貯まる
という状態でした。やらない手はないでしょう。取引所に眠らせている資金集めてツッコみましょう。
攻略②:短期スキャより「自然な取引」を意識
⚠️ 重要注意点(超大事)
Extendedでは、
ウォッシュトレードや、短時間での即利確取引は
ポイントにカウントされません。
具体的にNGになりやすい行動
- 数秒〜数分での即エントリー → 即クローズ
- 同一価格帯での往復取引
- 明らかに出来高だけを稼ぐ動き
Extendedは「実需のある取引」をかなり厳密に見ています。
攻略③:ポイントを狙う正しい立ち回り
おすすめの立ち回り
- ✅ ポジションは最低でも数時間以上
- ✅ 無理な高頻度売買はしない
- ✅ ボラがある時間帯に、自然なトレード
- ✅ Vault残高を維持しつつ、継続利用
「人間が普通にトレードしている動き」
これが最も評価されやすいです。
トレードの勝率を上げる方法は、以下のアカウントが参考になるので、是非フォローを!
Extendedの始め方
Extendedはウォレット接続のみで即利用可能です。
KYC不要で、数分で始められます。
こちらのリンクからアクセスして、そのまま接続してください(リファなし)
👉 https://app.extended.exchange/
(※ 今後、ポイントや特典が付与される可能性を考えると、
早期アクセス経由での登録はかなり重要です)
まとめ|Extendedは「担保革命」のPerp DEX
- 利回りを生む担保(XVS)
- 高い資本効率
- 低コスト取引
- ウォッシュトレード排除の健全設計
- 日本ではまだ完全アーリー
「次に来るPerp DEXを先回りしたい人」にとって、
Extendedは今、間違いなく触っておくべき選択肢です。
まずは少額からVaultでお金が毎日増えるのを実感して、慣れてきたら取引を体験してみてください。


コメント